Amplitude's Compass chart shows how a new user firing an event correlates with that user retaining that user. Understanding which user events lead to retention is a critical tool in driving sustainable product growth.
See the article about building a Compass chart before you start to interpret one..
When you first launch a Compass chart, you might have a specific hypothesis about which events are likely to drive retention. But even if you don't, Compass can help you develop one.
In the previous article, you saw how Compass generates a heat map of user events and correlations by default when you select Any Event.

This is a quick summary of the events most correlated with members of a base cohort of users converting to a target cohort. It's a great place to start if you don't have much data to go on yet.
You can sort the table in ascending or descending correlation for a given day by clicking on the day labels across the top. Clicking a specific cell displays a popup containing more detailed information about the event/day combination you selected.

This summary report is useful for looking at your data from a bird's-eye view, for example, looking for events that should have been at the top but weren't.
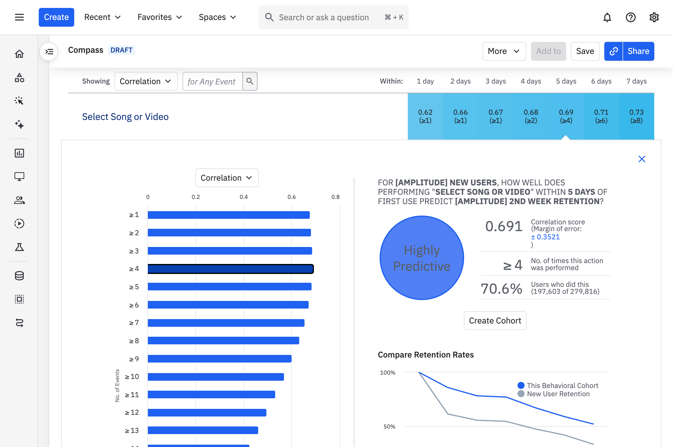
Once you choose an event to focus on, Compass replaces the heat map view with a more detailed breakdown.
As an example, let's look at how triggering the event Social Action: Add Friends within the first seven days of becoming a new users correlates with second-week retention, and walk through the different components of the reports generated by Compass.

On the left, we see the correlation scores of that event, sorted out by the frequency with which your users have triggered it. By default, the report shows you the frequency with the highest correlation. Here, you can see that users who triggered Social Action: Add Friends at least once had the highest correlation score, and are thus most likely to have ended up in the second-week retention cohort. However, the correlation between triggering Social Action: Add Friends and second-week retention is weak.
Click on any of the buckets to view a detailed breakdown of that event / frequency combination. when looking at smaller numbers of initial days for each user.
Amplitude categorizes correlation scores like this:
Compass defaults to showing correlation scores, but you can select a different metric if it better suits the needs of your analysis. Just select the metric you're interested in from the Correlation dropdown menu, such as Positive Predictive Value.
Compass allows you to toggle on and off the 95% confidence interval of the correlation. Click on the blue numerical text on the right-hand side of the table to display the interval on the left-hand side bar chart.

November 25th, 2024
Need help? Contact Support
Visit Amplitude.com
Have a look at the Amplitude Blog
Learn more at Amplitude Academy
© 2026 Amplitude, Inc. All rights reserved. Amplitude is a registered trademark of Amplitude, Inc.